在网络安全形势日益严峻的当下,不断升级的终端安全威胁时刻提醒着企业重视并加强网络运维和安全管理,然而高额成本成为众多中小企业安全运维的“拦路虎”。近日,腾讯针对中小企业终端运维需求推出免费SaaS服务——腾讯电脑管家小团队版,企业无需部署服务器,只要注册并下载客户端,即可对企业终端设备统一管理,助力企业降本增效。
![图片[1]-腾讯安全电脑管家推出小团队版,轻松搞定中小企业IT运维管理-玩转网](https://www.902d.com/wp-content/uploads/2020/10/1f46c37a85b6.png)
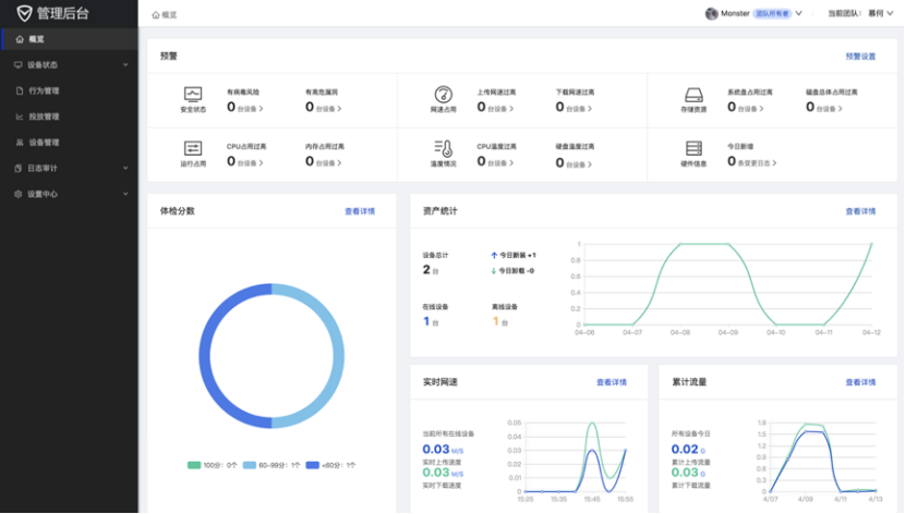
通过软件管理后台,IT管理人员可以对企业全部电脑的健康状况进行总览,实时监测设备CPU、内存、硬盘、温度、占用、网络速度等指标数据。当指标超过设定上限时开启风险预警功能,系统会通过微信推送风险信息,最大程度避免设备故障、网络卡顿,病毒攻击等事件发生。
详细地址:https://team.qq.com/site/index.html?qd=4003&sq=137959
中小企业安全运维需求大,降本增效成最大挑战
相较于大型企业,由于终端安全运维体系的缺乏,中小企业的设备安全主要依赖于员工的重视程度,无法统一保障,遇到风险也难以及时处置,企业抗风险能力弱。一旦遭遇危机极易引发安全事件,直接影响业务的正常运行,尤其是由终端安全问题导致的信息泄漏,一旦被竞争对手恶意利用,极有可能导致企业停产甚至倒闭,企业安全运维需求大。然而,无论是自建安全运维体系,还是聘请专业安全团队都需要付出高昂的成本,这对于原本就不宽裕的中小企业来说无疑是一笔不小的开支,如何降本增效成为企业安全管理的最大挑战。
对于企业IT管理人员,专业的终端安全管理服务同样重要。传统模式下,IT管理人员对员工电脑安全问题实时一对一管理,无法统一管控,对员工操作行为无从知晓、无从审计,不仅管理效率低下,同时也增加了被病毒、木马攻击的风险,常常在安全事件发生后才能察觉,错失最佳处置时机。同时,对涉及下属企业的多层级运维,并发处理终端安全、系统运维、群发策略的情况,管理员常常要切换多个账号、使用多个软件,操作极其不便,IT管理人员亟需一款便捷的可以统一管控的终端安全管理软件。
此外,由于企业员工误操作导致的电脑瘫痪、病毒感染、数据泄漏也时常发生,轻则影响设备运行效率,重则对企业造成巨大经济损失,专业终端安全运维服务不可或缺。
腾讯电脑管家小团队版,免费提供专业终端安全服务
腾讯电脑管家小团队版作为腾讯安全推出的轻量部署SaaS服务,可对企业IT资产统一高效管理,企业只需注册并下载客户端,即可免费享受专业的终端安全管理服务,有效满足中小企业安全运维降本增效的诉求。
通过软件管理后台,IT管理人员可以对企业全部电脑的健康状况进行总览,实时监测设备CPU、内存、硬盘、温度、占用、网络速度等指标数据。当指标超过设定上限时开启风险预警功能,系统会通过微信推送风险信息,最大程度避免设备故障、网络卡顿,病毒攻击等事件发生。
网站名称:玩转网
本文链接:
版权声明:知识共享署名-相同方式共享 4.0 国际 (CC BY-NC-SA 4.0)协议进行许可
本站资源仅供个人学习交流,转载时请以超链接形式标明文章原始出处,(如有侵权联系删除)











